Пример. На четырехстороннем перекрестке произошло столкновение автомобиля ГАЗ-24 «Волга», двигавшегося со скоростью
=60 км/ч, с автомобилем ВАЗ-2103 «Жигули», двигавшимся со скоростью
= 50 км/ч. Оба автомобиля двигались перед столкновением в заторможенном состоянии; до момента удара автомобиль ГАЗ-24 оставил след юза
=12м, автомобильВАЗ-2103 – след юза
= 8м. замедление при торможении обоих автомобилей
=5,8 м/с².
Требуется определить, на каком расстоянии
находился от места столкновения автомобиль ГАЗ-24 в момент, когда автомобиль ВАЗ-2103 находился от этого места на расстоянии остановочного пути (
=32м); время
=0,2с.
Решение. Расстояние
в данном случае определяется по формуле (6.5). неизвестные величины, входящие в эту формулу, определяются путем следующих расчетов:
- перемещение заторможенного автомобиля ВаЗ-2103 до столкновения определяется по формуле (6.2)
|
- путь торможения автомобиля ВАЗ-2103 при
= 50 км/ч по формуле (6.4)
|
- время движения заторможенного автомобиля ВАЗ-2103 до столкновения по формуле (6.3)
|
- перемещение заторможенного автомобиля ГАЗ-24 до столкновения – по формуле (6.2)
|
- путь торможения автомобиля ГАЗ-24 при
=60 км/ч – по формуле (6.4)
|
- время движения заторможенного автомобиля ГАЗ-24 до столкновения по формуле (6.3)
|
Подставив значения этих величин в формулу (6.5), получим
|
Если перед столкновением водитель автомобиля ГАЗ-24 не тормозил, то расстояние определяется по формуле (6.6)
|
Если не тормозил водитель автомобиля ВАЗ-2103, то расстояние равно
|
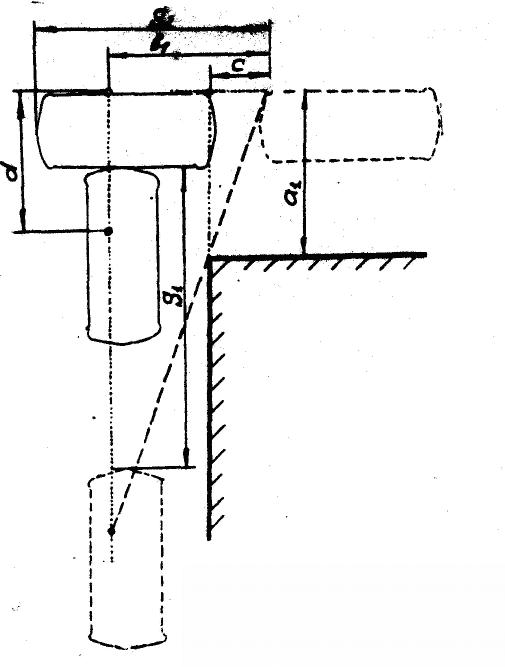
При поперечном столкновении на перекрестке с ограниченной обзорностью взаимосвязь между расстояниями от ТС до места их столкновения в момент, когда водитель одного из них имеет возможность обнаружить другое, определяется следующей формулой (рис. 6.2):
| (6.9) |
где
- расстояние от появляющегося в поле зрения водителя участка ТС до места ограничения обзорности, измеренное в продольном направлении;
- расстояние от появляющегося участка ТС до линии движения водителя;
- расстояние от появляющегося участка ТС до места ограничения обзорности, измеренное в поперечном направлении;
- расстояние от появляющегося участка ТС до места расположения водителя в момент столкновения, измеренное в продольном направлении (принимается со знаком «-», если водитель продвинулся далее этого участка).

Рис. 6.2 Схема столкновения транспортных средств при ограниченной обзорности для водителя
Чтобы установить расположение ТС в момент, когда водитель данного ТС мог увидеть, другое, необходимо решить два уравнения с неизвестными
и
(см. рис 6.2). первое уравнение в зависимости от условий движения ТС перед столкновением может быть получено путем подстановки числовых значений в формулы (6.5), (6.6), (6.7) или (6.8). Второе уравнение получается из формулы (6.9) при подстановке в нее величин
и
, выраженных через
, и числовых значений всех остальных входящих в нее величин.
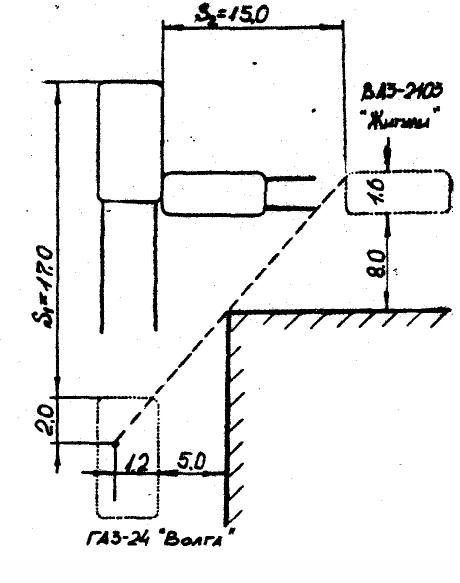
Пример. Обстоятельства происшествия те же, что и в предыдущем примере, но требуется определить, на каком расстоянии от места столкновения находились автомобили в момент, когда автомобиль ВАЗ-2103 появился в поле зрения водителя автомобиля ГАЗ-24 (рис. 6.3)

Рис. 6.3 Схема столкновения автомобилей
Решение. Для решения поставленного вопроса необходимо составлять два уравнения с двумя неизвестными
и
. Первое уравнение получим при подстановке числовых значений в формулу (6.5), эти значения определены в предыдущем примере:
|
или
|
Из за большого объема этот материал размещен на нескольких страницах:
1 2 3 4 5 6 7 8 9 10 11 12 13 14 15 16 17 18 19 20 21 22 23 24 25 26 27 28 29 30 31 32 33 34 35 36 37 38 39 40 41 42 43 44 45 46 47 48 49 50 51 52 53 54 55 56 57 58 59 60 61 62 63 64 65 66 67 68 69 70 71 72 73 74 75 76 77 78 79 80 81 |



=9,4 м;
=16,6 м;
-
= 0,82 c;
=13,7 м;
=23,8 м;
-
= 1,0 c;
+13,7- 1,0
=41 м.