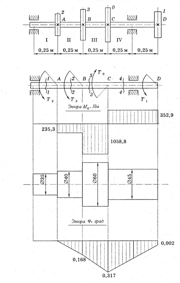
Сечение 2-2:
Нм
Сечение 3-3:
Нм
Сечение 4-4:
Нм
Строим эпюру крутящих моментов.
3. Диаметры вала на каждом участке из условия прочности: ![]()
Участок II:
(принимаем d2 = 40 мм)
Участок III:
(принимаем d3 = 60 мм)
Участок IV:
(принимаем d4 = 45 мм).
На участке I диаметр вала принимаем конструктивно: d1 = 35 мм.
4. Вычерчиваем эскиз вала в соответствии с принятыми значениями диаметров.
5. Для определения углов закручивания вычисляем полярные моменты инерции.
![]()
![]()
![]()
Находим углы закручивания соответствующих участков вала
![]()
![]()
![]()
Сечение, проходящее через точку А, считаем условно неподвижным.
![]()
![]()
![]()
![]()
По этим данным строим эпюру ц.

6. Относительные углы закручивания на отдельных участках вала.
Наибольший относительный угол закручивания
оказался на участке АВ.
Так как
<
, то жёсткость вала при кручении обеспечена.
Ответ: d1 = 35 мм; d2 = 40 мм; d3 = 60 мм; d4 = 45 мм.
3.Вопросы для самоконтроля
1. При кручении в поперечных сечениях тела возникают силовые факторы: __________________________________________________________________
2. Буквенное обозначение деформации при кручении ______________________
3. Интенсивность распределения нагрузки по сечению тела характеризует физическая величина ______________________________________________________
4.Условие жёсткости при кручении имеет вид: ___________________________
5.Физическая величина G в законе Гука характеризует_____________________
6.Образец диаметром 32 мм разрушился при крутящем моменте 128 Нм. Разрушающее напряжение при этом равно _____________________________________
7. Диаметр сплошного вала увеличен в 3 раза. Полярный момент сопротивления сечения кручению увеличится при этом в _________________________________
8. Расчёты на прочность при кручении позволяют решить задачи:__________________________________________________________________
9. Для уменьшения веса круглого вала его сечение выполняют в форме _________
4.Лист самооценки
Уровень освоения |
Могу помочь другим |
Выполнил без затруднений |
Испытывал затруднения |
Литература
1. Аркуша механика. Теоретическая механика и сопротивление материалов: Учебник для средних спец. учеб. заведений / . – 8-е изд., стер. – М.: Высшая школа, 2014. – 352 с.
2. Буланов задач по сопротивлению материалов / . – 3-е изд., испр. и доп. – М. : БИНОМ. Лаборатория знаний, 2010. – 215 с.
3.Вереина механика: учебник для студентов учреждений среднего профессионального образования / , . – 7-е изд. стер. – М.: Издательский центр «Академия», 2013 – 352 с.
4. Олофинская механика: Курс лекций с вариантами практических и тестовых заданий: Учебное пособие - М.: ФОРУМ, ИНФРА – М, 2010. – 349 с. – (Профессиональное образование).
Практическая работа № 3
Деформация изгиба
Цель работы: выполнение проектировочного расчёта балки по условию прочности при деформации изгиба
Задание
Выполните проектировочный расчёт балки, работающей на изгиб, по условию прочности
Инструктивная карта
1.Методические указания
Проектировочный расчёт – это один из видов расчёта на прочность конструкции. При выполнении проектировочного расчёта необходимо составить расчётную схему в соответствии с заданными нагрузками креплением балки. Изобразить на схеме все внешние силы и реакции связей.
Правильность расчёта зависит от точности определения внутренних силовых факторов и построения их эпюр. При определении внутренних силовых факторов воспользоваться методом сечений.
По эпюре изгибающих моментов найти опасное сечение, для которого выполнять дальнейший расчёт. Подобрать несколько вариантов сечения балки, сравнить их и выбрать более рациональный вид.
При подстановке в формулы числовых значений физических величин обратить особое внимание на их размерность.
Исходные данные принять по таблице 1 и рис. 1. Номера вариантов указывает преподаватель.
Оборудование:
Вычислительная техника
2.Карта допуска
Выполните тест
Вопросы | Ответы | Код |
1.Укажите внутренние силовые факторы, возникающие в сечении 1 – 1 балки, представленной на рисунке
| Есть только М | 1 |
Есть только Q | 2 | |
Есть М и Q | 3 | |
Нет ни М, ни Q | 4 | |
2. Для балки из вопроса 1 условие прочности имеет вид… |
| 1 |
| 2 | |
| 3 | |
| 4 | |
3.Поперечная сила Qв сечении 1 -1 балки равна…
| 0 | 1 |
8F | 2 | |
-2F | 3 | |
4F | 4 | |
4.Изгиб балки под действием только внешней пары сил называется… | прямым | 1 |
косым | 2 | |
чистым | 3 | |
продольным | 4 | |
5.Укажите, при каком поперечном сечении балка выдержит
| А | 1 |
Б | 2 | |
В | 3 | |
Г | 4 |
Алгоритм решения задачи
1. Изобразить расчётную схему в соответствии с исходными данными.
2. Разбить балку на участки. Построить эпюры поперечных сил и изгибающих моментов.
3.Найти опасное сечение, в котором изгибающий момент имеет максимальное значение.
4.Из расчёта на прочность определить геометрическую характеристику поперечного сечения. ![]()
.
5.Подобрать сечения трёх типов: двутавровое, прямоугольное и круглое.
7.Выбрать из трёх вариантов более рациональное сечение.
Условие задачи
Для стальной балки при
= 160 МПа
-построить эпюры поперечных сил Q и изгибающих моментов Ми;
-из условия прочности подобрать сечения трёх типов: двутавровое, прямоугольное с соотношением сторон h/b = 2 и круглое, и выбрать из них рациональное.
Таблица 1
№ варианта | Момент пары сил М, кНм | Модуль силы F, кН | Интенсивность нагрузки q, кН/м |
1 | 3,0 | 1,0 | 6 |
2 | 2,0 | 2,0 | 10 |
3 | 1,0 | 4,0 | 10 |
4 | 2,5 | 3,0 | 8 |
5 | 3,0 | 4,0 | 10 |
6 | 5,0 | 3,5 | 5 |
7 | 4,0 | 1,0 | 2 |
8 | 3,0 | 4,0 | 6 |
9 | 2,5 | 3,0 | 10 |
10 | 1,0 | 2,5 | 8 |

|
Из за большого объема этот материал размещен на нескольких страницах:
1 2 3 4 5 6 7 8 9 |






