Задачи:
1. Познать методику проектирования;
2. Изучить формулы расчёта расположения и размера дрен, коллектора;
3. Рассчитать характеристики горизонтального дренажа заданной территории;
4. Сравнить рассчитанные скорости воды в систематическом дренаже с нормативами работы дренажной системы; при несоответствии нормативам наметить пути их устранения.
Задание – Запроектировать горизонтальный систематический дренаж прямоугольного участка размерами 300 м × 500 м. Глубина залегания уровня грунтовых вод 0,5 м; мощность водоносного песка, залегающего на глине 4 м. Коэффициент фильтрации песка (К) 8 м/сут. Дренаж совершенный. Минимальная величина инфильтрации (pmin) 0,005 м/сут. Рассчитать дрены и магистральный коллектор в среднем и конечном сечении в зависимости от следующих норм осушения (hно, м/сут.) и максимальной величины инфильтрации (pmax, м/сут.). Варианты величин hно и pmax:
1) hно = 0,75, pmax = 0,015;
2) hно = 0,80, pmax = 0,01;
3) hно = 0,90, pmax = 0,012;
4) hно = 1,00, pmax = 0,011;
5) hно = 1,10, pmax = 0,013;
6) hно = 1,20, pmax = 0,016;
7) hно = 1,30, pmax = 0,014;
8) hно = 1,40, pmax = 0,017;
9) hно = 1,50, pmax = 0,018;
10) hно = 1,60, pmax = 0,02.
Ход работы
1. Назначить число дрен и рассчитать L − расстояние между дренами.
2. Расположить дрены на участке. С гарантией осушения по краям отступать на расстояние не более ½ L.
3. Выбрать уклон дрен, коллекторов 1 и 2.
4. По формуле (3.6) рассчитать 2 величины Qнп для дрен, а именно, Qmax и Qmin при pmax и pmin дрен, значения внести в табл. 3.4.
5. По формулам (3.7–3.9) рассчитать 4 величины для, коллекторов 1 и 2, а именно, Qколл 1,max, Qколл 1,min, Qколл 2,max, Qколл 2,min, значения внести в табл. 8.3.
6. Выбрать диаметры заводских труб по табл. 8.1: для дрен диаметр более 100 мм, для коллекторов 1 и 2 диаметр более 200 мм (3 диаметра).
7. Для трёх диаметров труб по табл. 3.2 определить три величины Кп, соответственно.
8. Для дальнейших расчётов надо знать величину расхода воды при полном заполнении трубы. По уравнению (3.11) рассчитать Qп для дрен, коллекторов 1 и 2 (3 величины).
9. По уравнению (3.16) рассчитать Vп для дрен, коллекторов 1 и 2
(3 величины).
10. Коллектор работает при неполном заполнении труб водой в интервалах от max до min режимах. Три элемента сети (дрены, коллекторы 1 и 2) в двух граничных режимах (max и min) описываются шестью величинами различных параметров.
11. По уравнению (3.14) рассчитать шесть величин А, используя шесть величин Qнп дрен, коллекторов 1 и 2.
12. По табл. 3.3 для всех шести величин А найти по шесть величин В и h/d. Величины h/d внести в табл. 3.4.
13. По формуле (3.15) рассчитать шесть величин Vнп и внести их в табл. 3.4.
Таблица 3.4
Характеристики горизонтального систематического дренажа
прямоугольного участка
Элементы сети
Qmax,
л/с
Qmin,,
л/с
d, мм
I
h/dmax
h/dmin
Vmax,
м/с
Vmin,
м/с
Дрена
Коллектор 1
Коллектор 2
14. Сравнить все величины Vнп и (для дрен и коллекторов 1 и 2) с условием работы дренажной системы
(0,3 м/сек < Vнп < 1 м/сек).
15. Сделать вывод. Правильность выбранных диаметров и уклонов труб проверяют по глубине их заполнения и по скорости воды, как было указано выше.

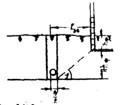
Рис. 3.4. Схема расположения дрен и магистрального коллектора горизонтального совершенного систематического дренажа

Рис. 3.5. Схема депрессионных воронок, формирующихся вокруг дрен

Рис.3.6. Расположение дрен относительно фундамента здания

Рис. 3.7. Неполное заполнение трубы дрены водой.
ЛИТЕРАТУРА
1. Абрамов . - М.: Стройиздат, 19с.
2. , Шестаков гидрогеология. − М.: Недра, 19с.
3. Проектирование водозаборов подземных вод.. - М.: Стройиздат, 19с.
4. Дементьев . - М.: Колос, 19с.
5. Плотников разведка подземных вод. - М.: Недра, 19с.
6. , Разумов водозаборные скважины. - М.: Недра, 19с.
7. Минкин расчёты для выделения зон санитарной охраны. - М.: Недра, 19с.
8. Грацианский мелиорация. - М.: Стройиздат, 19с.
9. Банних мелиорация. - Киев: Вища школа, 19с.
10. Шульгин география. - М.: Высшая школа, 19с.
3.3.2. ПРОЕКТИРОВАНИЕ И РАСЧЁТ КОЛЬЦЕВОГО ВЕРТИКАЛЬНОГО ДРЕНАЖА
Вертикальный дренаж – производится откачка грунтовых вод из специально заложенных буровых колодцев, для более глубокого понижения уровня грунтовых вод. Расположение колодцев делается площадное или линейное.
При осушении площадки кольцевого вертикального дренажа должны быть известны: план площадки, максимальный уровень грунтовых вод, отметка залегания водоупора и коэффициент фильтрации грунта.
При помощи грунтового потока Н м, глубина понижения уровня грунтовых вод в центре площадки будет S м, а ордината депрессионной кривой
уо = Н - S.
1. Порядок проектирования
1. Определяем радиус действия дренажа по формуле
R = 2S
(3.17)
2. По формуле
xо =
(3.18)
определяем радиус круга xо, равновеликого площади прямоугольника
F = a ∙ b, (3.19)
где a и b – стороны равновеликого кругу прямоугольника.
3. По формуле
Q =
(3.20)
определяем предварительный расход кольцевого дренажа Qпрв.
4. Пользуясь формулой определения захватной способности колодца
gзкв =
, (3.21)
где gзкв – захватная способность колодца;
Vq = 65
м/сут, (3.22)
составляем два неравенства для n –2 колодцев:
qзкв n > Qпрв (3.23)
и
qзкв (n –2) < Qпрв. (3.24)
Так, для n колодцев
gзкв = 2
, (3.25)
где уп =
, (3.26)
а для n-2 колодцев
gзкв = 2
, (3.27)
где уn-2 =
. (3.28)
Радиусом кольца задаемся.
Из неравенств (3.23) и (3.24) подбором определяем четное количество колодцев и распределяем их по контуру площадки.
5. По плану площадки определяем расстояние от центра А до каждого из колодцев х1, х2, …, хn. По формуле (3.20) определяем уточненный расход воды кольцевого дренажа Q.
6. Далее подсчитывают уровни грунтовой воды по группам колодцев, находящихся в одинаковых условиях.
Так, для колодца 6, симметрично расположенного с колодцами 1, 4, 9, составляют схему и вычисляют расстояния от колодца 6 до других колодцев: х1, х2, …, хn. При этом х6 = r. Пользуясь формулой (3.29), определяем у6:
у6 =
(3.29)
Подобным способом определяют уровни грунтовых вод всех колодцев и составляют схемы депрессионных кривых.
Если необходимое понижение уровня грунтовых вод на площадке не достигнуто, то изменяют число колодцев и их размещение.
2. Расчет кольцевого вертикального дренажа
Для понижения уровня подземных вод на участке расположения одного из цехов завода запроектирован кольцевой дренаж вертикального типа, состоящий из ряда трубчатых колодцев, расположенных по прямому контуру защищаемого сооружения размером 40х60 м.
Отметка площадки в среднем 131,5м. Отметка водоупора (глина юрского возраста) 177,5м. Выше глин лежат аллювиальные крупнозернистые пески, прикрытые с поверхности слоем суглинка мощностью 1–2 м. Коэффициент фильтрации песков 20 м/сут. Подземные воды залегают на отметке 130м, т. е. примерно на 1,5м ниже поверхности земли.
Для того чтобы не было подтопления заглубленных подвальных помещений, уровень подземных вод должен быть понижен примерно до отметки 125м.
Принимаем радиус колодцев r = 0,1м, величину понижения уровня воды в центре площадки
S = = 5м.
Величина водоносного слоя Е = 130м - 117,5м = 12,5м.
Порядок расчета следующий:
2.1. Определяем радиус действия дренажа по формуле (3.17)
R = 2S
м.
2.2. Глубину воды в грунте в центре действия колодцев получим
уа = Н - S = 12,5 м - 5 м = 7,5 м.
2.3. Радиус круга, равновеликого защищаемой площади, будет равен
хо =
м.
2.4. Предварительный расход кольцевого дренажа определяем по формуле (3.20)
Qпрв =
м3/сут.
2.5. Пользуясь формулой (9.5), определяющей захватную способностью колодца, рассчитываем количество колодцев n, пользуясь такими двумя неравенствами
qзка n > Qпра и qзкв(n-2) < Qпра или
2 > 3,14 ∙0,1∙ Vg ∙уп n > 3600 и 2∙ 3.14∙ 0.1 ∙Vg уn-2(n-2) < 3600.
При этом Vg = 60
= 125,8 м/сут.
Задаемся количеством колодцев n = 10. Тогда по формуле (3.26)
у10 =
м.
По формуле
y8 =
м.
Проверяем принятое число колодцев n = 10 по двум неравенствам
2 ∙3,14∙0,1∙ 126,8 ∙5∙10 = 4000 м3/сут > 3600 м3/сут
2 ∙3,14∙ 0,1 ∙126,8∙ 4,5 ∙8 = 2900 м3/сут < 3600 м3/сут.
Распределяем эти колодцы по контуру цеха.
2.6. Подсчитываем уточненный расход воды по формуле (3.20).
Для этого подсчитываем по плану цеха расстояние от его центра А до отдельных колодцев
х1 = х4 = х6 = х9 = 36м;
х5 = х10 = 30м;
х1 = х3 = х7 = х8 = 22м.
Тогда Q =
м3/сут.
2.7. Подсчитываем уровни грунтовой воды по группам колодцев, находящихся в одинаковых условиях.
Так, для колодца 6 (симметрично расположенного с колодцами 1, 4 и 9) составляем схему и вычисляем расстояние от колодца 6 до других колодцев (рис. 9в): х1, х2 …..х10.
При этом х6 = r. Тогда по формуле (3.29) получим
y6 =
6,3 м.
9.2.8.Проверяем захватную способность колодца
gзкв = 2∙3,14 ∙0,1 ∙126,8∙ 6,3 = 540 м3/сут > 390 м3/сут,
где 390 =
= среднему расходу колодца.
2.9. Подсчитаем уровни грунтовой воды по группе колодцев 2, 3, 7, 8. Пользуясь тем же методом, определяем
у7 = 5,85м.
По колодцам 5 и 10 получим
у5 = 9,95м.
2.10. Строим продольные профили по равным сечениям колодцев и проверяем необходимое понижение подземных вод на площадке. Если это понижение не достигнуто, то изменяют число колодцев и их размещение.
ЛАБОРАТОРНАЯ РАБОТА № 18
«ПРОЕКТИРОВАНИЕ И РАСЧЁТ КОЛЬЦЕВОГО ВЕРТИКАЛЬНОГО СИСТЕМАТИЧЕСКОГО ДРЕНАЖА»
Цель работы – Запроектировать кольцевой вертикальный систематический дренаж осушаемого участка.
Задачи:
1. Познать методику проектирования;
2. Изучить формулы расчёта расположения и размера дрен, коллектора;
3. Рассчитать характеристики вертикального дренажа заданной территории (число колодцев и понижение уровня грунтовых вод всех колодцев);
4. Сравнить рассчитанные понижение уровня грунтовых вод в вертикальном дренаже с нормативами работы дренажной системы; при несоответствии нормативам наметить пути их устранения.
Задание – Запроектировать кольцевой вертикальный дренаж осушаемого участка земли размерами 40×60 м.
Глубина залегания водоупора на данном участке 14м; мощность песка 12,5м; глубина залегания уровня грунтовых вод 1,5м; радиус скважин – 0,1м и понижение уровня воды в центре площадки 5м в зависимости от следующих величин коэффициента фильтрации (p, м/сут) и норм осушения (hно, м).
Варианты :
1) p = 20 и hно = 6,5;
2) p = 10 и hно = 4;
3) p = 15 и hно = 7;
4) p = 11 и hно = 5;
5) p = 12 и hно = 5,5;
6) p = 13 и hно = 14,5;
7) p = 16 и hно = 6;
8) p = 17 и hно = 7;
9) p = 18 и hно = 3,5;
10) p = 19 и hно = 3.
ЛИТЕРАТУРА
1. Абрамов . - М.: Стройиздат, 19с.
2. , Шестаков гидрогеология. − М.: Недра, 19с.
3. Проектирование водозаборов подземных вод.- М.: Стройиздат, 19с.
4. Дементьев . - М.: Колос, 19с.
5. Плотников разведка подземных вод. - М.: Недра, 19с.
6. , Разумов водозаборные скважины. - М.: Недра, 19с.
7. Минкин расчёты для выделения зон санитарной охраны. - М.: Недра, 19с.
8. Грацианский мелиорация. - М.: Стройиздат, 19с.
9. Банних мелиорация. - Киев: Вища школа, 19с.
10. Шульгин география. - М.: Высшая школа, 19с.
ВОПРОСЫ и ЗАДАНИЯ для самостоятельной подготовки и для самоконтроля
1. Назначение, виды и способы мелиорации земель.
2. Классификация засоления почв.
3. Каковы способы рассоления почв?
4. Чем отличается горизонтальный дренаж от вертикального дренажа?
5. Условие работы горизонтального дренажа.
6. Методика проектирования горизонтального дренажа.
7. Методика проектирования вертикального дренажа.
СОДЕРЖАНИЕ
Предисловие……………………………………………………………
Глава 1. Природная вода и её качество для питьевого, хозяйственного и мелиоративного назначения ……………………… 4
§ 1.1. Понятия и определения …………………………………………….. 4
1.1.1. Понятия – чистая вода, природная вода, загрязнители, загрязнение... 4
1.1.2. Определения – качество воды, критерий качества воды, нормы качества воды, контроль качества воды, индексы качества воды ….... 5
§ 1.2. Качество воды для питьевого и хозяйственного назначения … 19
Лабораторная работа № 1. Оценка качества природной воды для питьевого и хозяйственного назначения …………..………..….… 32
Лабораторная работа № 2. Классификация воды для питьевых целей с учётом водоподготовки () …….……….….… 33
Лабораторная работа № 3. Методика ТПУ оценки качества питьевых вод ………………………………………….……………. 34
Лабораторная работа № 4. Классификация качества природной воды для питьевых целей () ………..………………… 36
Лабораторная работа № 5. Оценка качества питьевых вод на предмет их физиологической полноценности для здоровья населения по коэффициенту оптимальности (Копт) ………………. 38
Лабораторная работа № 6. Российская классификация качества вод по веществам с одинаковым лимитирующим признаком вредности (ЛПВ) ………………………………………………..….. 40
Лабораторная работа № 7. Методика и оценки качества поверхностных вод питьевого назначения …….. 42
Лабораторная работа № 8. Методика и оценки качества поверхностных вод хозяйственно-бытового назначения ……………………………………………………….….. 44
Лабораторная работа № 9. Методика оценки качества природных вод для целей рыборазведения по экотоксикологическому критерию ……………………………………….… 47
Литература ……………………………………………………….….. 50
Вопросы и задания для самостоятельной подготовки и самоконтроля ………………………………………………………... 51
§ 1.3. Качество воды для целей мелиорации (орошения) …….………. 52
Лабораторная работа № 10. Оценка качества оросительной воды
и степень её пригодности для орошения ………….………………. 62
Литература …..…………………………………………………….… 62
Вопросы и задания для самостоятельной подготовки и
самоконтроля …………………………………………..……………..63
Глава 2. Водозаборы, их характеристика и зоны санитарной охраны 63
§ 2.1. Расчёт трубчатых одиночных колодцев (скважин) ………….…. 63
2.1.1. Совершенный колодец в напорных водоносных пластах ……. 64
2.1.2. Несовершенный колодец в напорных водоносных пластах ….. 67
Лабораторная работа № 11. Расчёт одиночного колодца (скважины) в напорных водоносных пластах ………………….……….…..……. 69
Литература ……………………………………………………………. 71
2.1.3. Совершенный колодец в безнапорных пластах ……..…….…... 71
2.1.4. Несовершенный колодец в безнапорных пластах ………......… 73
§ 2.2. Расчёт взаимодействующих трубчатых колодцев (скважин) …... 76
§ 2.3. Расчёт групповых водозаборов …………..……………...………. 80
Лабораторная работа № 12. Расчёт двух взаимодействующих площадных (групповых) водозаборов, удалённых от границ водо-носного пласта …….……………………………………...………….. 83
Литература ……………………………………………………………. 84
§ 2.4. Проектирование и расчёт лучевых водозаборов …..……………. 84
Лабораторная работа № 13. Расчёт берегового лучевого водо-
забора ………………………………………………………………….. 87
Литература ……………………………………………………………. 88
§ 2.5. Зоны санитарной охраны водозаборов ……………………..……. 88
Лабораторная работа № 14. Расчёт зон санитарной охраны
подземного водозабора в неограниченном пласте ……………….... 96
Литература ………………………………………………………...… 104
Вопросы и задания для самостоятельной подготовки и
самоконтроля …………………………………………………….….. 104
Глава 3. Мелиорация земель ………………………..………………
§ 3.1. Классификация мелиораций по видам и способам …………..
Лабораторная работа № 15. Анализ карты и выбор видов и способов мелиорации земель с целью сельскохозяйственного
освоения ………………………………………..…………………….. 108
§ 3.2. Причины и классификация засоления почв ………………….… 110
Лабораторная работа № 16. Анализ засоления почв по эпюрам
засоления ……………………………………………….……………. 112
Литература ………………………………………………………..…. 115
§ 3.3. Дренаж земельного участка ……………………………………. 115
3.3.1. Проектирование и расчёт горизонтального дренажа прямоугольного участка ……………………………………………… 115
Лабораторная работа № 17. Запроектировать горизонтальный
систематический дренаж прямоугольного участка ……………….. 119
Литература ………………………………………………………...… 123
3.3.2. Проектирование и расчёт кольцевого вертикального
дренажа ……………………………………………………………… 123
Лабораторная работа № 18. Проектирование и расчёт
кольцевого вертикального систематического дренажа …………
Литература …………………………………………………….…….. 128
Вопросы и задания для самостоятельной подготовки и
самоконтроля …………………….…………………….……….…… 128
Учебное издание
ВООДОСНАБЖЕНИЕ И МЕЛИОРАЦИЯ
Учебное пособие: лабораторный практикум
Научный редактор
доктор наук
Редактор
Верстка
Дизайн обложки
Подписано к печати.12.2009. Формат 60х84/16. Бумага «Снегурочка».
Печать XEROX. Усл. печ. л. 000. Уч.-изд. л. 000.
Заказ ХХХ. Тираж ХХХ экз.

Томский политехнический университет
Система менеджмента качества
Томского политехнического университета сертифицирована
NATIONAL QUALITY ASSURANCE по стандарту ISO 9001:2000
![]()
. г. Томск, пр. Ленина, 30.
|
Из за большого объема этот материал размещен на нескольких страницах:
1 2 3 4 5 6 7 |



