Цепь МПВ включают в схему по мере надобности. При постоянном ее включении уменьшается амплитуда видеоимпульсов на выходе приемника, поэтому изображение на экране РЛС получается менее ярким. Из-за укорочения импульсов при дифференцировании береговая черта может иметь разрывы и опознавание ее становится затруднительным.
Логарифмический УПЧ. Усилитель этого типа имеет логарифмическую зависимость между выходным и входным напряжениями (рис. 5, а). Благодаря этому при большом диапазоне изменения амплитуд входных сигналов на выходе УПЧ амплитуды сигналов изменяются лишь в несколько раз. Такой УПЧ действует безынерционно и позволяет ослабить как регулярные, так и случайные помехи. Это дает возможность использовать его для уменьшения помех от моря и дождя, а кроме того, для лучшего различения объектов с различными отражающими свойствами.
Рис. 6. Логарифмический УПЧ:
а—схема; б—зависимость суммарного сигнала от амплитуды входного

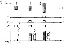
Применение логарифмического УПЧ с дифференцирующей цепью, имеющей малую постоянную времени (МПВ), позволяет снизить уровень отражений от моря и дождя до уровня собственных шумов (рис. 5, б). Отражение от моря и дождя (снега) складывается из множества отдельных отражений в облучаемой площади. Непрерывное изменение (флюктуация) суммарного уровня такого отраженного сигнала подчиняется определенному закону, а именно: среднее квадратическое отклонение флюктуаций от среднего значения сигнала пропорционально среднему значению. На рис. 5, б для диаграммы входного сигнала это дает большой размах ее заштрихованной части и большую приподнятость при меньшем расстоянии.
На выходе логарифмического УПЧ среднее квадратическое отклонение флюктуаций становится постоянным (равным уровню шумов) и не зависит от среднего значения мешающего отражения от моря.
После дифференцирующей цепи с МПВ из выходного сигнала УПЧ исключается постоянная составляющая (удаляется среднее значение), и амплитуда помех от моря будет при любых расстояниях на одном уровне с шумом.
Следовательно, на выходе логарифмического УПЧ помехи значительно ослаблены, а амплитуды слабых и сильных отраженных импульсов выравниваются; регулировка усиления в процессе работы не требуется. Для более эффективного подавления помех от моря применяется ВРУ, которая осуществляется в нескольких линейных каскадах, включенных перед логарифмическим УПЧ.
Возможны различные схемы, обеспечивающие получение логарифмической характеристики в УПЧ. Наиболее распространена схема логарифмического УПЧ с последовательным детектированием сигналов отдельных каскадов усиления и их суммированием (рис. 6 а, б). Суммарный сигнал выделяется на общей нагрузке Рн, с которой поступает на дифференцирующую цепь с малой постоянной времени, как в линейном УПЧ.
Билет № 16
1. Простое письменное счисление. Вывод основных формул. Пользование таблицами 24 и 25-а МТ-75. Порядок решения задач.
2. Способы постановки судна на два якоря, способом фертоинг.
Постановка судна на два якоря с хода.
Маневры, выполняемые при постановке на два якоря с ходу, следующие. К месту постановки на якорь судно подходит на самом малом ходу, лагом к ветру. В расчетной точке отдачи первого якоря дают машине «Стоп» и отдают якорь с наветренного борта (положение I). Судно продолжает движение по инерции, якорная цепь свободно травится. Вытравив несколько смычек, судно останавливается, и в этот момент отдают второй (подветренный) якорь (положение II). Если судно под действием ветра хорошо уходит под ветер, потравливают якорную цепь второго якоря. При необходимости развернуть судно носом на ветер быстрее следует подработать машиной на задний ход. Выравнивают брашпилем по длине якорные цепи обоих якорей. Угол между якорными цепями должен быть 60— 90° (положение III).

3. Назначение ручек «Яркость» и «Усиление» в РЛС. В чем их принципиальное отличие. Использование ВАРУ.
Билет № 17
1. Магнитное направление. Магнитное склонение. Магнитный курс, магнитный пеленг, обратный магнитный пеленг.
2. Условия плавучести и равновесия судна.
3. Навигационное использование РЛС. Отражение радиоволн от различных объектов. Уголковые отражатели.
Билет № 18
1. Режим плавания в районах разделения движения в соответствии с МППСС-72.
2. Способы закрепления судна у берегового причала, подготовка судна к швартовке. Швартовное устройство.
3. Влияние условий распространения радиоволн на дальность, явления рефракции, сверхрефракции, субрефракции.
Билет № 19
1. Плавание в условиях ограниченной видимости. Способы опознания места судна по глубинам.
2. Обеспечение безопасности стоянки судна на якоре, определение дрейфа.
3. Ложные помехи на экране (от хорошо отражаемых объектов на судне, близко расположенных объектов и судов, соседних РЛС). Боковые лепестки направленности антенны РЛС.
Билет № 20
1. Меры принимаемые для более точного определения места судна в море.
2. Спрямление поврежденного судна.
3. Блок-схема приемопередатчика РЛС “Миус”
Билет № 21
1. Латеральные знаки Международной системы ограждения опасностей и водных путей (Система МАМС).
l. Латеральные знаки. Выставляются по принципу ограждения сторон фарватеров. Левой или правой стороной фарватера называется та сторона, которая находится соответственно слева или справа от судна, идущего по фарватеру справа. Стороны ограждаются буями и вехами. На корпуса буев могут наноситься. цифры или буквы. Нумерация буев ведется со стороны моря: четные номера—.на левой стороне фарватера, нечетные—на правой.
Буи и вехи левой стороны имеют красную окраску; буи сигарообразные или столбовидные. Топовая фигура — красный цилиндр. Характер огня: цвет—красный (Кр); ПрЗс.
Буи и вехи правой стороны имеют зеленую окраску; буи сигарообразные или столбовидные. Топовая фигура—зеленый конус вершиной вверх. Характер огня: цвет—зеленый (Зл); ПрЗс.
В местах разделения фарватеров, ведущих с моря, могут выставляться видоизмененные латеральные знаки, указывающие основной (предпочтительный) фарватер.
Основной фарватер справа. Окраска буев и вех — красная с широкой зеленой горизонтальной полосой; обозначается на картах—КЗлК. Топовая фигура—красный цилиндр. Огонь: цвет— Кр, характер — Пр (2+1) 9с.
Основной фарватер слева. Окраска буев и вех—зеленая с широкой красной горизонтальной полосой, обозначение на картах— ЗЛКЗЛ. Топовая фигура—зеленый конус. Огонь: цвет—Зл, характер — Пр (2 +1) 9с.
2. Швартовка судна лагом к причалу. Рулевое устройство.
3. Блок-схема индикатора РЛС “Миус”.
Билет № 22
1. Кардинальные знаки Международной системы ограждения опасностей и водных путей (Система МАМС).
2. Кардинальные знаки. Выставляются (от опасности) относительно стран света и обозначают сторону, с которой эту опасность надо обходить.
Северные буи и вехи выставляются в северном секторе к N от опасности. Форма — буи сигарообразные или столбовидные или вехи. Топовая фигура—два черных конуса один над другим вершинами вверх. Огонь—Бл. Окраска буя—вверху черный, внизу желтый; обозначение на картах—ЧЖ. Характер огня—Ч.
Восточные буи и вехи выставляются в восточном секторе к Е от опасности. Окраска буя — черный с широкой желтой горизонтальной полосой; обозначение на картах—ЧЖЧ. Топовая фигура—2 конуса основаниями вместе. Характер огня—4(3) 10с.
Южные буи и вехи выставляются в южном секторе к S от опасности. Окраска буя — вверху желтый, внизу черный; обозначение на картах—ЖЧ. Топовая фигура—два конуса вершинами вниз. Характер огня—Ч (6) ДлПр 15с.
Западные буи и вехи выставляются в западном секторе в W от опасности. Окраска буя—желтый с широкой черной горизонтальной полосой; обозначение на картах—ЖЧЖ. Топовая фигура— два конуса вершинами вместе. Характер огня—Ч (9) 15с.
2. Условия остойчивости. Метацентрическая формула остойчивости.
3. РЛС “Миус”. Управление РЛС, согласование с гирокомпасом.
Билет № 23
1. Чтение морских навигационных карт с расшифровкой условных обозначений и сокращений.
В настоящее время для ограждения опасностей в море плавучими предостерегательными знаками принята система МАМС международной ассоциации маячной службы. Эта система применяется на морях и озерах СССР, а также и в водах других стран.
В системе МАМС следующие условные обозначения характера огня (в руководствах для плавания и на картах): проблесковый — Пр; групповой проблесковый—ПР (2); длительнопроблесковый— ДлПр; частый (частопроблесковый) —Ч; групповой частый—4(3), я 4(9); групповой частый с длительным проблеском—4(6) ДлПр; сложный групповой проблесковый Пр(2+1).
Частый огонь имеет частоту 50 или 60 проблесков в минуту.
2. Швартовка судна кормой к причалу.
3. РЛС “Печора-2”. Символика органов управления.
Управление РЛС. Органы управления. Перед управлением РЛС необходимо изучить символику органов управления согласно следующим обозначениям: 

Билет № 24
1. Оповещения мореплавателей об изменениях навигационной обстановки и режима плавания в морях.
СТАНЦИИ, ОБСЛУЖИВАЮЩИЕ МОРЕПЛАВАТЕЛЕЙ
Для обеспечения безопасности плавания судов предусмотрена специальная информация судоводителей. Информация содержит сведения о погоде, уровне воды, о приливо-отливных течениях, о навигационных опасностях; в ней также даются врачебные и лоцманские рекомендации и советы.
Указанная информация передается на суда специальными станциями, которые называются станциями, обслуживающими мореплавателей. Сведения о таких станциях приводятся в лоциях, пособиях «Огни и знаки», «Радиотехнические средства навигационного оборудования» и др.
Радиостанции, обслуживающие мореплавателей, включают:
станции, передающие гидрометеорологические сведения, радионавигационные извещения (НАВИМ) и (НАВИП), сигналы времени, медицинские советы; станции ведомств и пароходств, обеспечивающих связь с судами; радиопеленгаторные станции и др.
Телефонные станции при маяках имеют телефонную связь с ближайшим портом, городом или населенным пунктом и могут передавать на телеграф тексты телеграмм, принятых с судов.
Семафор предназначается для передачи сведений по международному своду сигналов (МСС) по заранее объявленному коду.
Семафор может быть использован на плавучих маяках для оповещения судов о курсах, ведущих к опасности, об обнаруженных минах и т. д.
Лоцманские станции или лоцманские вахты находятся в портах, на плавучих маяках и на лоцманских судах, крейсерующих в определенных районах. Они предоставляют лоцманов, которые вызываются судами по телеграфу, радиотелефону, по телефону с берега. Сведения о лоцманских станциях и о порядке вызова даются в лоциях и описаниях радиосигналов.
Спасательные станции предназначаются для оказания помощи терпящим бедствие судам и для спасения людей. Размещаются такие станции в портах, а также на берегах и плавучих маяках и на побережье.
Судоводителю необходимо знать основные сигналы, передаваемые на суда.
Сигнал, предостерегающий об опасности, подают, если курс судна ведет к опасности. Днем поднимают сигнал по МСС NE (U), означающий «Вы идете к опасности», и одновременно через каждую минуту выпускают сигнальные ракеты с двумя взрывами и светящимися звездами, пока судно не заметит сигналов. Ночью сигналы подаются только ракетами.
Сигнал безопасности означает, что вслед за ним будет передано сообщение о безопасности плавания. Сигнал подается по радиотелеграфу в виде нескольких групп «ТТТ»; по радиотелефону— трехкратным повторением слова «СЕКЮРИТЕ».
Сигнал срочности означает, что судно, не находящееся в неминуемой опасности, нуждается в помощи. Он передается по радиотелеграфу повторением группы букв «ЬЬЬ» (XXX); по радиотелефону—трехкратным повторением слова «ПАН».
Сигнал тревоги по радио передают двенадцатью тире, означает, что вслед за этим сигналом будет передан сигнал бедствия.
Сигнал бедствия подают морские суда или гидросамолеты, терпящие бедствие и нуждающиеся в помощи. По радиотелеграфу он передается в виде нескольких групп «SOS», по радиотелефону— словом «МЭИДЕЙ», по МСС—сочетанием двух флагов НЦ (NC). Подобный смысл имеет сигнал, состоящий из любого квадратного флага с шаром под ним или над ним.
К сигналам бедствия также относятся: пламя на судне (горящая смоляная бочка и т. д.); ракеты, выбрасывающие красные звезды; дым оранжевого цвета; поднятие и опускание рук, вытянутых в стороны; непрерывный звук любого аппарата, а также сигнал, подаваемый медленным и повторяемым поднятием и опусканием рук.
Все суда, принявшие сигнал бедствия, обязаны немедленно прекратить обычные переговоры средствами связи. Капитан судна, получив сигнал бедствия, обязан немедленно следовать для оказания помощи терпящим бедствие.
НАВИГАЦИОННЫЕ ПОСОБИЯ, ИХ КОРРЕКТУРА
Для изучения района плавания, выбора наиболее выгодного и безопасного пути судна, а также для ведения различных расчетов, связанных с вопросами судовождения, издаются специальные навигационные пособия в виде карт, книг и таблиц.
Основными пособиями для судовождения являются: морские карты, лоции морей и озер, навигационно-географические обзоры, описания средств навигационного оборудования, информационные периодические издания. Основное место среди пособий для плавания занимают лоции.
Назначение лоции — ознакомить мореплавателя с условиями плавания, помочь ему изучить участок побережья, дать рекомендации в вопросах выбора курсов и другие сведения.
Лоции представляют собой подробные описания морей и отдельных частей океана, их прибрежных районов и островов. Содержанием лоций является последовательное и подробное навигационное
описание, изложенное в определенном порядке. В зависимости от объема лоции делятся на части. Каждая часть охватывает определенный район моря или океана. Таким образом, для одного бассейна может быть несколько частей лоций. Лоция каждого моря имеет определенный цвет обложки.
Каждая лоция содержит: важное предупреждение о запретных районах, циркулярное указание, обращение к мореплавателям, общие замечания, предисловие, оглавление, репродукции сборных листов навигационных карт, гидрометеорологический очерк, правила плавания, навигационное описание, указания для выбора генеральных курсов, справочный отдел.
Навигационное описание содержит подробное описание побережья, приметных пунктов, навигационных опасностей, средств навигационного оборудования, портов, гаваней, якорных стоянок и т. д.
В указаниях для выбора генеральных курсов даются рекомендованные курсы для плавания между портами и в отдельных районах.
В справочном отделе имеются сведения об основных портах, бухтах, якорных стоянках, а также таблицы расстояний между пунктами.
Срок службы лоции 4—6 лет. В промежутках между этими сроками издаются дополнения к лоциям, где сосредоточены сведения о всех изменениях в навигационной обстановке за определенный период.
Для получения сведений из лоции о каком-либо маяке, знаке, фарватере, порте, гавани и т. д. надлежит пользоваться алфавитным указателем.
Книги «Огни и знаки» издаются для определенных морей и океанов и содержат подробные сведения о маяках, огнях, знаках, буях.
По одному морю может быть издано несколько книг, охватывающих определенный район каждая. Книги «Огни и знаки» должны быть откорректированы по настоящий момент и в процессе плавания должны поддерживаться на должном уровне. Каждое руководство включает перечисляемые ниже разделы.
1. Лист для учета корректуры.
2. Карта-схема района, охваченного руководством.
3. Общая часть, содержащая общие замечания по работе СНО, перечень сокращений, таблицы дальности видимого горизонта, номограмму дальности видимости предметов, таблицу географического изображения характера огней СНО.
4. «Описание средств навигационного оборудования» — содержит сведения о маяках, знаках и буях в табличной форме. Все маяки и знаки расположены в географической последовательности под соответствующими номерами.
5. Алфавитный указатель — названия маяков и их порядковые номера, по которым находят нужный маяк.
6. Перечень звукосигнальных средств, где указывается, какие звукосигнальные средства имеет маяк или знак и его порядковый номер в описании.
Для получения сведений о маяке, знаке, огне, буе надлежит по алфавитному указателю отыскать номер данного маяка (знака, огня, буя), а затем по этому номеру отыскать маяк (знак, буй) и выбрать необходимые сведения о нем из основного раздела.
Руководство «Радиотехнические средства навигационного оборудования» (РТСНО) содержит подробные сведения о морских радиомаяках, прибрежных аэрорадиомаяках, радиопеленгаторных станциях, а также об основных радиостанциях, передающих навигационные извещения мореплавателям.
Последовательность описания радиотехнических средств такая же, как и в лоциях.
Вводная часть. Включает лист для учета корректуры, титульный лист с указанием описываемого района, карту-схему описываемого района и другие сведения. Каждому радиотехническому средству навигационного оборудования присвоен порядковый номер, а описание РТСНО ведется в географической последовательности.
Отдел I. Радионавигационные системы. В данном отделе рассматриваются принцип работы импульсных и фазовых гиперболических систем и их технические данные, приведены схемы расположения станций, условные обозначения частотных параметров и другие сведения.
Отдел II. Секторные радиомаяки дальнего действия. В отделе приводится полная информация о каждом секторном радиомаяке (название станции и ее координаты, режим работы, дальность действия, характер сигналов, расписание работы, схема секторов и т. п.).
Отдел III. Морские радиомаяки и аэрорадиомаяки. Отдел содержит описание радиомаяков, их координаты, позывные, характер работы, рабочую радиоволну и время работы. Указываются радиомаяки, работающие в одной группе.
Отдел IV. Радиостанции, работающие по запросу для пеленгования. Радиостанции указаны на морских картах, а порядок и использования дается в этом отделе.
Отдел V. Океанские суда службы погоды. Дается перечень и описание судов, на которых ведут наблюдения за погодой в океане Такие суда имеют радиомаяк кругового действия, который можно использовать для определения места судна. Для этого нужно знать координаты местонахождения судна службы погоды.
Отдел VI. Радиопеленгаторные станции (РПС). В этом отделе даны описания радиопеленгаторных станций, а также порядок пользования радиопеленгаторными станциями и приведены специальные правила использования этих станций в различных странах.
Отдел VII. Радиолокационные маяки (РЛМ). В отделе дано описание радиолокационных маяков в районе, охватываемом данной книгой. Эти маяки работают на частоте судовых РЛС. Они бывают двух типов. Одни из них непрерывно излучают электромагнитные волны, другие—только после облучения их судовой РЛС. Электромагнитные волны РЛМ образуют на индикаторах судовых РЛС соответствующие изображения, позволяющие определить место судна.
В конце каждого тома Руководства приведены различные таблицы, схемы и указатели, облегчающие работу судоводителя при определении места судна с помощью Руководства.
«Каталог карт и книг» является справочным пособием, в котором приведены сведения об издаваемых картах и книгах. Каталог издается по советским и иностранным водам. Каталог состоит из двух разделов: «Карты» и «Книги».
Раздел «Карты» начинает с номерного указателя, где номера карт даны в порядке возрастания. Затем следует сборный лист сборных листов карт. Раздел состоит из двух основных отделов.
1. Морские навигационные карты. Отдел содержит определенное количество коллекций карт, расположенных в порядке, указанном на сборном листе сборных листов карт.
2. Специальные, справочные и вспомогательные карты. Здесь указаны номера карт, их названия, масштаб, год издания, дата последней корректуры.
Раздел «Книги» включает сведения об изданных руководствах и пособиях для плавания—лоциях, правилах плавания, астрономических таблицах, учебных пособиях и т. д. Каталог издается периодически, по мере накопления изменений.
Для подбора карт и книг по каталогу на предстоящее плавание следует:
1) по сборному листу сборных листов карт вyыписать номера сборных листов соответственно маршруту плавания;
2) по сборному листу генеральных карт подобрать необходимые генеральные карты и записать их номера;
3) по соответствующим сборным листам подобрать необходимые карты и планы;
4) по номерам карт, выписанных из сборных листов, найти в каталоге названия нужных карт, выписать необходимые сведения о картах и составить список карт на предстоящее плавание. По номерному указателю выбрать судовые номера карт;
5) по соответствующим сборным листам выбрать нужные пособия. Сведения о пособиях выписывают из раздела «Книги».
С течением времени изменяется навигационная обстановка, поэтому все навигационные пособия надлежит поддерживать на уровне современности, внося в них соответствующую корректуру.
В зависимости от характера и объема вносимых исправлений корректура морских навигационных карт подразделяется на большую и малую.
Большую корректуру выполняют в гидрографических учреждениях. Часто большая корректура сопровождается переизданием карты, на которую вносятся все изменения, происшедшие за истекший период.
Малую корректуру выполняют в случаях, когда исправления охватывают незначительные места карты и могут быть внесены от руки.
Различные руководства для плавания подвергаются только малой корректуре и снабжаются дополнениями. По мере накопления большого числа исправлений руководства переиздают.
Особо важные и срочные сведения об изменении навигационной обстановки передают по радио. Такие сведения называются навигационными извещениями мореплавателям (НАВИМ). Затем эти сведения опубликовывают в специальных изданиях—Извещениях мореплавателям.
Извещения мореплавателям (ИМ) — это сборники навигационной информации, издаваемые с целью оповещения мореплавателей об изменениях в навигационной обстановке. По этим извещениям на судах проводят малую корректуру карт и пособий.
Извещения мореплавателям можно получить в навигационных камерах пароходств, в портнадзоре морского порта. Обычно каждый выпуск содержит несколько извещений мореплавателям (ИМ). В начале каждого года издается выпуск № l, где публикуются постоянно действующие правила и положения о плавании в советских водах.
Все последующие выпуски ИМ содержат сведения о новых средствах навигационного оборудования, об их установке, упразднении ранее установленных, сведения о запретных для плавания районах и т. д. В ИМ публикуются предупреждения и объявления по вопросам мореплавания, сведения об издании новых карт и руководств для плавания. При производстве корректуры следует пользоваться «Правилами корректуры, комплектования и хранения карт», а также пособием «Условные знаки на морских картах и планах внутренних водных путей». Это пособие обычно издается Гидрографическим управлением Министерства обороны СССР.
В начале книги помещено оглавление, а затем общие замечания, поясняющие ее содержание. В ней в алфавитном порядке даны все условные обозначения и сокращения, применяемые на картах. Пользование данным пособием не требует специального пояснения. Судоводитель обязан знать основные условные обозначения — берегов, рельефа дна, навигационных опасностей, течений, навигационных ориентиров, средств навигационного оборудования, знаков судоходной обстановки и т. д., уметь читать карту.
2. Управление судном при плавании в узкостях.
Действия вахтенного помощника капитана при подходе судна к узкости, системе разделения движения судов, прибрежным водам
заблаговременно предупреждает вахтенного механика о возможных реверсах или о переводе СЭУ в маневренный режим: по готовности СЭУ делает пробный реверс; сверяет часы на мостике и в машинном отделении; если необходимо, дает указание о закрытии и опломбировании клапанов судовых систем стока за борт;
переносит счисление пути на карту достаточно крупного масштаба, проверив отметку о ее корректуре; обращает внимание на содержание корректуры по ПРИП и НАВАРЕА, НАВИП; подготавливает навигационные пособия, в том числе содержащие местные правила плавания и информацию о ширине режимных вод;
включает вторую рулевую машину, если одновременная эксплуатация двух рулевых машин технически возможна;
проверяет установку пеленгаторов на крыльях мостика, включе|ние УКВ радиостанции; сличает компасы, включает РЛС и эхолот, убирает выдвигаемый датчик лага (если имеется угроза его повреждения);
проверяет средства звуковой и световой сигнализации, машинный телеграф, связь с машинным отделением;
подготавливает необходимые флаги, сигнальные огни и знаки, сигнальный прожектор:
определяет место судна;
делает распечатку на ленте реверсографа и сличает его время с судовым, делает временную отметку на курсограмме:
контролирует закрытие дверей в водонепроницаемых переборках:
переходит, если необходимо, на ручное управление рулем:
инструктирует и выставляет матроса-наблюдателя:
готовит якоря к отдаче, проверяет связь с баком
если маршрут проходит через лимитированные для судна глубины, рассчитывает осадку носом и кормой, необходимый запас глубины под килем с учетом крена (в том числе динамического), просадки, волнения и навигационного запаса (см. приложение 3);
предупреждает капитана о подходе к указанной им точке;
по указанию капитана вызывает на мостик подвахтенных судоводителей для усиления вахты:
следит за оповещениями по УКВ связи о движении судов и навигационными предупреждениями и сам своевременно делает оповещения;
следит за положением, сигналами, маневрами других судов.
3. Режимы работы РЛС: «подготовка» и «работа», измерение координат с помощью НКД и ПКД.
Билет № 25
1. Штурманские обязанности вахтенного помощника капитана, при несении вахты на якорной стоянке и у причала.(согласно НШСМ ч. III)
Действия вахтемного помощника капитана во время стоянки судна на якоре:
обеспечивает наблюдение за спущенными на воду судовыми плавсредствами и другими плавсредствами у борта, организовывает связь с ними: контролирует ход рейдовых грузовых операций:
на конец вахты (если необходимо в течение вахты) делает контрольные определения места судна;
обеспечивает постоянное наблюдение за состоянием погоды, окружающей обстановкой, другими судами, отсутствием дрейфа судна;
систематически проверяет глубину под килем, состояние якорного устройства, натяжение якорного каната, надежность крепления стопоров, отсутствие самопроизвольного вытравливания каната. учитывая при этом влияние приливо-отливных явлений.
С усилением ветра обычно потравливают якорные цепи. Однако при этом следует ясно представлять, сколько времени понадобится для выборки якорей в случае необходимости снятия с якоря. чтобы судно за это время не было снесено к опасности.
Действия вахтенного помощника капитана при заступлении на вахту и в процессе ее несения при стоянке в порту.
вместе со сдающим вахту помощником капитана обходит внутренние помещения судна и главную палубу, проверяет надежность крепления швартовных тросов, правильность установки противокрысиных щитков и защитных щитков на сливных отверстиях, подъем необходимых флагов и сигналов, состояние трапа, ход производства грузовых операций, принимает указания и распоряжения по вахте;
обеспечивает наличие необходимых данных на информационной доске вахтенного у трапа;
следит за осадкой, надлежащим креплением и состоянием швартовных тросов, кранцев, соблюдением местных правил;
следит за состоянием трапа или сходни, соответствием их состояния и оборудования требованиям правил техники безопасности;
присутствует при смене вахтенных у трапа, инструктирует матросов, заступающих на вахту;
контролирует допуск посторонних лиц на судно;
при грузовых операциях старается не допускать крена судна, контролирует погрузку грузов в соответствии с утвержденным грузовым планом, правильность использования судовых грузовых средств, обеспечивает своевременное открытие/закрытие люков трюмов;
контролирует состояние пломб и печатей на опечатанных трюмах и помещениях;
производит периодический обход и осмотр судна и судовых помещений. контролирует уровень воды в льялах трюмов;
следит и обеспечивает соблюдение правил пожаробезопасности при производстве ремонтных работ;
обеспечивает своевременную подготовку судна к перешвартовкам или перетяжкам;
объявляет судовую тревогу, в отсутствие капитана и старшего помощника капитана возглавляет борьбу за живучесть судна при возникновении опасности на судне, на берегу или на рядом стоящих судах;
контролирует и обеспечивает выполнение судовых работ, связанных с подготовкой судна к выходу в рейс.
При стоянке судна у причала в защищенном от ветра и волнения порту после получения штормового предупреждения вахтенная служба:
повышает готовность СЭУ и судна в целом к выходу в море;
проверяет и обтягивает швартовы, при необходимости заводит дополнительные тросы; устанавливает дополнительные кранцы;
проверяет и готовит к действию якорное устройство;
проверяет и готовит к действию осушительную и водоотливную системы;
включает УКВ радиостанцию на дежурный прием и устанавливает постоянную радиовахту;
устанавливает ежечасное наблюдение за метеофакторами;
на танкерах с опасным грузом проверяет работу противопожарных и искрогасительных систем.
С усилением ветра до крепкого грузовые операции обычно прекращаются, судно приводится в готовность к выходу в море. При стоянке судна у причала в недостаточно защищенном от ветра и волнения порту вахтенная служба принимает меры к сбору на судно всех членов экипажа; проводит грузовые операции с расчетом обеспечения быстрой подготовки судна к выходу в море. Задержка с выходом в море из порта может создать аварийную ситуацию.
2. Грузовое устройство.
3. Размещение РЛС на судне и их техническое обслуживание.
Билет № 26
1. Обязанности штурмана при подготовке навигационных карт и пособий к рейсу и непосредственно перед выходом в рейс.
Подготовка штурманской части к рейсу
Подготовка судна к рейсу включает:
укомплектование установленной судовой коллекции навигационными морскими картами, руководствами и пособиями;
получение материалов для корректуры судовой коллекции;
подбор навигационных морских карт. руководств и пособий на предстоящий переход, их корректуру;
подготовку технических средств навигации и при необходимости их ремонт, пополнение ЗИПов, определение (проверку) их параметров и поправок;
получение информации о минной, ледовой и гидрометеорологической обстановках;
изучение района плавания, выбор маршрута и выполнение предварительной прокладки, ввод путевых точек и другой навигационной информации в приемоиндикаторы СНС и РНС;
проработку выбранного маршрута перехода со штурманским составом;
проверку наличия информации о маневренных характеристиках судна;
проверку исправности средств звуковой, световой и аварийной сигнализации, сроков годности пиротехнических средств.
Комплектование, подбор и корректура судовой коллекции
Комплектование, подбор и корректура навигационных морских карт, руководств и пособий на предстоящий рейс выполняются в соответствии с требованиями Правил корректуры № 000 и приказом по пароходству.
Целесообразно, если имеется необходимость или возможность, сличить карты и пособия на предстоящее плавание с корректурными экземплярами БЭРНК.
Помощник капитана, отвечающий за подготовку карт и руководств для плавания, докладывает капитану об изменениях навигационной обстановки в районе предстоящего плавания, выявленных в ходе корректуры и при изучении корректурных документов.
Следует помнить, что при разборе аварийных случаев и ведении претензионных дел никакие ссылки на незнание информации, объявленной в печатных или переданных по радио извещениях мореплавателям и навигационных предупреждениях, во внимание не принимаются.
Изучение района плавания
Изучение района плавания в полном объеме выполняется судоводительским составом перед выходом в первое плавание по данному маршруту.
Перед повторным рейсом по ранее изученному маршруту уточняются уже известные положения и изучаются новые данные. связанные с изменениями в навигационной обстановке, объявленными в корректурных документах, а также учитывается опыт, полученный в предыдущих рейсах.
Изучение района плавания выполняется по подобранным и откорректированным картам, руководствам и пособиям с учетом рекомендаций служб безопасности мореплавания, советских представителей за границей, лоцманов.
Следует иметь в виду. что на генеральных картах навигационные опасности показывают только в открытой части морей. Вблизи берега их показывают частично, только для навигационной характеристики района. Навигационные опасности в прибрежной зоне от береговой линии до изобаты 20 м (в приглубых районах до изобаты 50 м. в отмелых — до изобаты 10 м) на карты не наносят. На прибрежные части генеральных карт при наличии путевых карт не наносят затонувшие суда. навигационные опасности с обозначениями ПС. СС и "По донесению".
Протяженность изучаемой за один раз части маршрута следует разумно ограничить. При этом не должно быть упущено изучение районов, прилегающих к проложенному маршруту плавания и местам укрытия.
При изучении района плавания, удаленного от берегов, уясняются:
общая навигационно-гидрографическая характеристика района, удаленность от берега и навигационных опасностей, рельеф дна и глубина, наличие банок, отмелей, отличительных глубин и их близость к предполагаемому маршруту следования;
гидрометеорологические особенности: преобладающие ветры, пути прохождения циклонов, волновой режим, вероятность пониженной видимости, ледовый режим и границы распространения плавучих льдов и айсбергов, районы возможного обледенения, действующие течения;
обеспеченность радионавигационными системами, приемоиндикаторами которых оборудовано судно, режимы их работы, точность. возможные ограничения в использовании;
ограничения при проводке судна по рекомендациям прогностических центров (высота волны, скорость ветра, направление волнения и др.);
система передачи прогнозов, штормовых и ледовых предупреждений. оперативной навигационной информации по районам плавания.
|
Из за большого объема этот материал размещен на нескольких страницах:
1 2 3 4 5 |



