Краевое государственное автономное образовательное учреждение
среднего профессионального образования
«Нытвенский промышленно-экономический техникум»
Рекомендованы цикловой методической комиссией, Утверждены протокол №___от «___»_____________2014 г Зам. директора по УМР
Председатель__________/_________________/ ________
«___»___________2014 г.
ПРАКТИЧЕСКИЕ РАБОТЫ
по дисциплине
ОП. 03 Техническая механика
------------------------------------------------------
«Монтаж и техническая эксплуатация промышленных и гражданских зданий»
Базовая подготовка
НЫТВА 2014г.
Практическая работа № 1.
Определение усилий в стержнях стержневой конструкции.
Тема: Статика. Плоская система сходящихся сил.
Цель работы: Научится определять усилия в стержнях конструкции аналитическим методом.
Задание: Определить усилия в стержнях заданной конструкции аналитическим способом. Схему выбрать в соответствии с номером студента по списку журнала.
Порядок выполнения:
1. Изобразить заданную схему в соответствии с вариантом.
2. Выделить материальную точку, к которой приложена внешняя сила.
3. Определить тип связей, удерживающих точку.
4. Отбросить связи, заменить их действие силами реакции.
5. Составить расчетную схему, выделив точку, находящуюся в равновесии. Приложить к ней все действующие силы.
6. Выбрать оси координат.
7. Записать уравнения равновесия:![]()
8. Из уравнений равновесия найти величину сил реакции.
9. Записать величину усилий в стержнях.![]()
10. Вычертить многоугольник сил, приложенных к точке.
11 .Вывод.

Задания к практической работе № 1
|
|
|
|
|
|
|
|
|
|
|
|
|
|
|
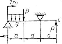
Практическая работа № 2.
Определение реакций опор балки на двух опорах.
Тема: Статика. Плоская система произвольно расположенных сил.
Цель работы: Научится определять реакции опор балки установленной на двух опорах.
Задание: Определить реакции опор балки на двух опорах. Схему выбрать в соответствии с номером студента по списку в журнале.
Принять:
;
![]()
Порядок выполнения.
1. Изобразить схему в соответствии с вариантом.
2. Заменить распределенную нагрузку ее равнодействующей Q=q·l.
Приложить равнодействующую к балке в центре тяжести соответствующего прямоугольника.
3. Заменить опоры их реакциями. Реакцию шарнирно-подвижной опоры направить перпендикулярно к опорной поверхности.
Реакцию шарнирно-подвижной опоры разложить на две составляющие, направленные по осям координат.
4. Составить расчетную схему балки.
5. Выбрать оси координат и центры моментов.
6. Составить уравнение равновесия:

7. Из уравнений равновесия найти неизвестные реакции опор.
8. Провести проверку правильности решения, составив уравнения ![]()
9. Записать ответы.
10. Вывод.
Задания к практической работе № 2
|
|
|
|
|
|
|
|
|
|
|
|
|
|
|
|
|
|
|
|
|
|
|
|
|
|
|
|
|
|
Практическая работа № 3.
Определение реакций жесткой заделки балки.
Тема: Статика. Плоская система произвольно расположенных сил.
Цель работы: Научится определять реакции жесткой заделки консольной балки.
Задание: Определить реакции жесткой заделки балки. Схему выбрать в соответствии с номером студента по списку в журнале.
Принять:
;
Порядок выполнения.
|
Из за большого объема этот материал размещен на нескольких страницах:
1 2 3 4 |



1
2
3
4
5
6
7
8
9
10
11
12
13
14
15
1
2
3
4
5
6
7
8
9
10
11
12
13
14
15
16
17
18
19
20
21
22
23
24
25
26
27
28
29
30